В данной статье описаны показатели системы, отображаемые в блоке Работа бизнес логики.
Данный блок можно разделить на три основных части:
- Поток событий;
- Скорость обработки событий конвейером Сатурн;
- Скорость записи/чтения в ClickHouse.
Поток событий
.png)
В данном блоке отображаются следующие показатели:
- EPS to Logiq — количество событий, получаемых системой в секунду;
- EPS to DB — количество событий, записываемых в слой хранения (базу данных) в секунду;
- EPS to SIEM — количество событий, записываемых в SIEM-систему в секунду;
- Optimization — процент оптимизации событий (процент событий, которые не были записаны в SIEM-систему по отношению к событиям, записанным в базу данных);
- Normalization — процент нормализованных системой событий.
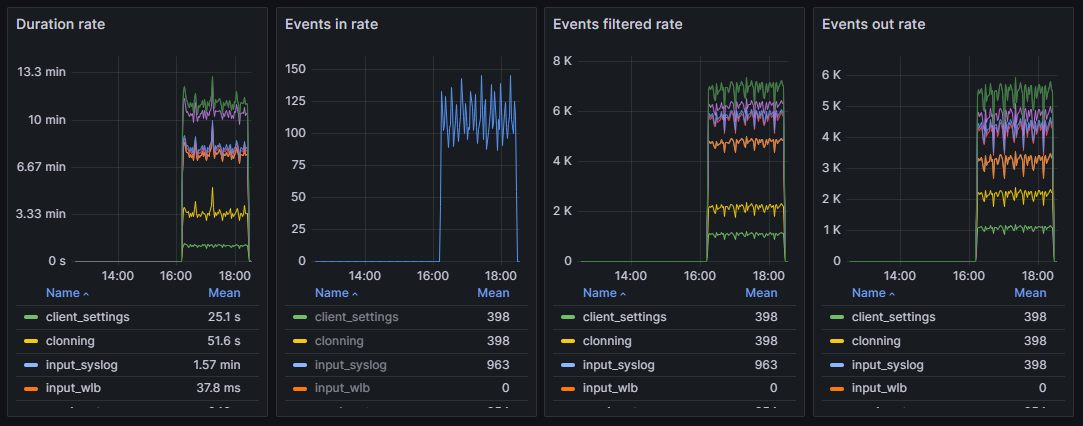
Скорость обработки событий конвейером Сатурн

В данном блоке отображаются следующие показатели:
- Duration rate — длительность обработки событий, входящих в каждый из этапов конвейера;
- Events in rate — количество событий, входящих в каждый этап конвейера;
- Events filtered rate — количество обработанных событий в каждом из этапов конвейера;
- Events out rate — количество событий, выходящих из каждого этапа конвейера.
Также, для каждого графика существует таблица показателей каждого этапа конвейера со следующими столбцами:
- Name — имя этапа конвейера;
- Mean — усредненное значение;
- Last — последнее значение, не равное нулю;
- Max — максимальное значение;
- Min — минимальное значение.
Скорость записи/чтения в ClickHouse

Данная таблица состоит из следующих столбцов:
- User — пользователь системы, совершивший запись.чтение в базу данных;
- Database — база данных, в которую была произведена запись/чтение;
- Type — тип запроса, который использовался для фильтрации событий;
- Queries — количество запросов;
- ReadRows — количество прочитанных столбцов;
- MemoryUsed — количество использованной памяти;
- ElapsedAvg — среднее время, затраченное на запись/чтение;
- Threads — количество потоков, которые использовались для записи/чтения.