В данной статье описаны показатели системы, отображаемые в блоке Работа слоя хранения данных.
Данный блок можно разделить на три основных части:
- Работа сервиса ClickHouse;
- Работа сервиса S3;
- Работа сервиса PostgreSQL.
Работа сервиса ClickHouse
Состояние кластера

В данном блоке отображаются следующие показатели:
- Clickhouse Server Nodes — процент и количество активных узлов сервера ClickHouse;
- Clickhouse Keeper Nodes — процент и количество активных узлов ClickHouse Keeper;
- Cluster Status — состояние узлов кластера:
- Cluster — кластер, которому принадлежит узел;
- Host — имя хоста узла;
- Address — IP-адрес узла;
- Replica — номер реплики в шарде;
- IsActive — состояние узла:
- Up — узел активен;
- Down — узел отключен.
Использование системных ресурсов

В данном блоке отображаются следующие показатели:
- CPU Usage — использование ресурсов ЦП каждым из узлов;
- Memory Usage — использование оперативной памяти каждым из узлов;
- Disk Usage — использование долговременной памяти каждым из узлов. Таблица содержит следующие колонки:
- Host — имя хоста, который использует ресурсы памяти;
- DiskName — имя диска;
- Path — путь к директории для записи/чтения;
- Free — количество свободного места на диске;
- Total — общее количество места на диске;
- Used — процент занятого места на диске.
Также, для графиков CPU Usage и Memory Usage существует таблица показателей каждого узла со следующими столбцами:
- Name — IP-адрес узла;
- Last — последнее значение, не равное нулю;
- Max — максимальное значение;
- Min — минимальное значение;
- Mean — усредненное значение.
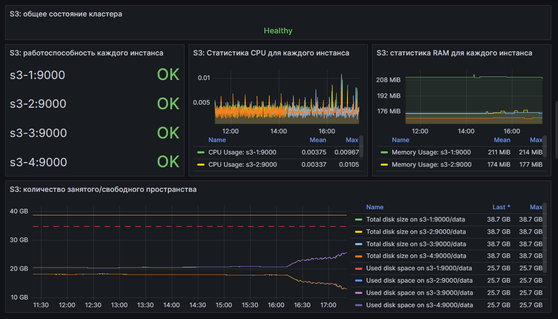
Работа сервиса S3

В данном блоке отображаются следующие показатели:
- S3: общее состояние кластера — общее состояние кластера. Может принимать следующие значения:
- Healthy — кластер работает в штатном режиме;
- Unhealthy — в кластере наблюдаются проблемы.
- S3: работоспособность каждого инстанса — состояние каждого из узлов кластера;
- S3: Статистика CPU для каждого инстанса — использование ресурсов ЦП каждым из узлов;
- S3: статистика RAM для каждого инстанса — использование оперативной памяти каждым из узлов;
- S3: количество занятого/свободного пространства — использование долговременной памяти каждым из узлов.
Также, для графиков S3: Статистика CPU для каждого инстанса, S3: статистика RAM для каждого инстанса и S3: количество занятого/свободного пространства существует таблица показателей каждого узла со следующими столбцами:
- Name — имя узла;
- Mean — усредненное значение (колонка недоступна для графика использования долговременной памяти):
- Last — последнее значение, не равное нулю (колонка недоступна для графиков использования CPU и RAM);
- Max — максимальное значение.
Работа сервиса PostgreSQL
Состояние компонента HAProxy и использование системных ресурсов
Данный компонент является балансировщиком нагрузки.

В данном блоке отображаются следующие показатели:
- HAProxy: работоспособность каждого инстанса — состояние каждого из узлов кластера;
- HAProxy: статистика CPU для каждого инстанса — использование ресурсов ЦП каждым из узлов;
- HAProxy: статистика RAM для каждого инстанса — использование оперативной памяти каждым из узлов.
Также, для графиков использования ресурсов CPU и RAM существует таблица показателей каждого узла со следующими столбцами:
- Name — имя узла;
- Mean — усредненное значение:
- Max — максимальное значение.
Состояние компонента Patroni и использование системных ресурсов
Данный компонент отвечает за управление высокодоступными кластерами PostgreSQL.

В данном блоке отображаются следующие показатели:
- Patroni: общее состояние кластера — общее состояние кластера. Может принимать следующие значения:
- Healthy — кластер работает в штатном режиме;
- Unhealthy — в кластере наблюдаются проблемы.
- Patroni: работоспособность каждого инстанса — состояние каждого из узлов кластера;
- Patroni: статистика CPU для каждого инстанса — использование ресурсов ЦП каждым из узлов;
- Patroni: статистика RAM для каждого инстанса — использование оперативной памяти каждым из узлов.
Также, для графиков использования ресурсов CPU и RAM существует таблица показателей каждого узла со следующими столбцами:
- Name — имя узла;
- Mean — усредненное значение:
- Max — максимальное значение.
Состояние компонента Postgres и использование системных ресурсов
Данный компонент отвечает за работу базы данных PostgreSQL.

В данном блоке отображаются следующие показатели:
- Postgres: количество занятого/свободного пространства — использование долговременной памяти каждым из узлов;
- Postgres: работоспособность каждого инстанса — состояние каждого из узлов кластера;
- Postgres: статистика CPU для каждого инстанса — использование ресурсов ЦП каждым из узлов;
- Postgres: статистика RAM для каждого инстанса — использование оперативной памяти каждым из узлов.
Также, для графиков Postgres: Статистика CPU для каждого инстанса, Postgres: статистика RAM для каждого инстанса и Postgres: количество занятого/свободного пространства существует таблица показателей каждого узла со следующими столбцами:
- Name — имя узла;
- Mean — усредненное значение (колонка недоступна для графика использования долговременной памяти):
- Last — последнее значение, не равное нулю (колонка недоступна для графиков использования CPU и RAM);
- Max — максимальное значение.
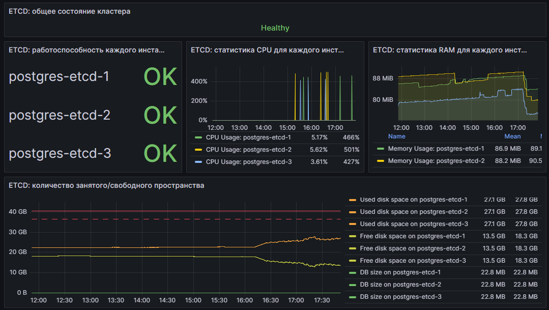
Состояние компонента ETCD и использование системных ресурсов
Данный компонент отвечает за работу распределенного хранилища ключей.

В данном блоке отображаются следующие показатели:
- ETCD: общее состояние кластера — общее состояние кластера. Может принимать следующие значения:
- Healthy — кластер работает в штатном режиме;
- Unhealthy — в кластере наблюдаются проблемы.
- ETCD: работоспособность каждого инстанса — состояние каждого из узлов кластера;
- ETCD: статистика CPU для каждого инстанса — использование ресурсов ЦП каждым из узлов;
- ETCD: статистика RAM для каждого инстанса — использование оперативной памяти каждым из узлов;
- ETCD: количество занятого/свободного пространства — использование долговременной памяти каждым из узлов.
Также, для графиков ETCD: Статистика CPU для каждого инстанса, ETCD: статистика RAM для каждого инстанса и ETCD: количество занятого/свободного пространства существует таблица показателей каждого узла со следующими столбцами:
- Name — имя узла;
- Mean — усредненное значение (колонка недоступна для графика использования долговременной памяти):
- Last — последнее значение, не равное нулю (колонка недоступна для графиков использования CPU и RAM);
- Max — максимальное значение.