В данной статье описаны показатели системы, отображаемые в блоке Работа слоя сервисов.
Данный блок можно разделить на четыре основных части:
- Работа сервиса Земля;
- Работа сервиса Меркурий;
- Работа сервиса Венера;
- Работа сервиса Сатурн.
Работа сервиса Земля

В данном блоке отображаются следующие показатели:
- Earth Containers — список контейнеров, IP-адреса узлов на которых они запущены и их состояние. Может принимать следующие значения:
- DOWN — контейнер остановлен, процесс внутри не запущен;
- UP (Unhealthy) — контейнер запущен, но healthcheck повторно не проходит, сервис внутри работает неправильно или недоступна;
- UP (Healthy) — контейнер запущен, healthcheck успешен, срвис полностью работает;
- UP (Starting) — контейнер запущен, но healthcheck ещё не прошёл ни разу, контейнер в процессе инициализации;
- Containers Not Found — контейнеры, указанные в команде или в compose-проекте, не найдены, они не существуют или были удалены.
- Earth containers CPU usage and limits — использование контейнерами ресурсов ЦП и установленные лимиты использования;
- Earth containers memory usage and limits — использование контейнерами оперативной памяти и установленные лимиты использования;
- Earth php-fpm Total Process Utilization — средняя загрузка пула PHP-FPM в процентах;
- Earth php-fpm number of processes by state — количество процессов PHP-FPM по состояниям;
- Earth Error Response Statuses — количество ошибок при выполнении HTTP-запросов сервисом Земля;
- Earth HTTP Request Duration — длительность выполнения HTTP-запросов сервисом Земля.

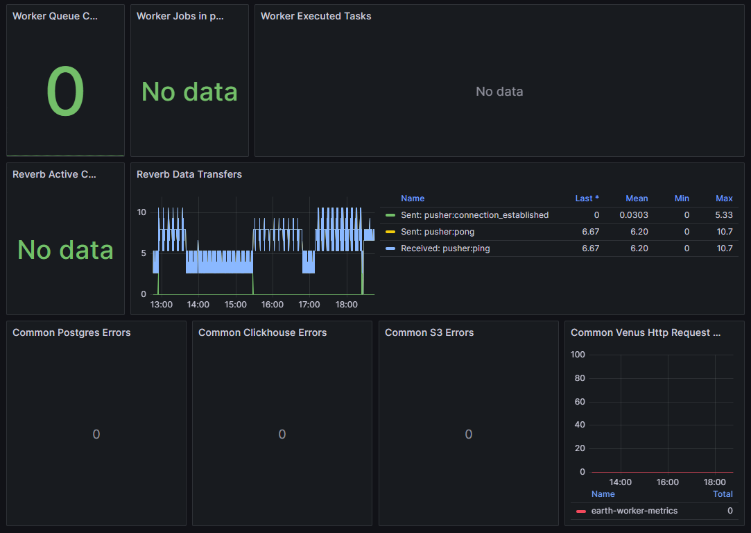
В данном блоке отображаются следующие показатели:
- Worker Queue Count — количество задач, ожидающих обработки воркерами сервиса Земля;
- Worker Jobs in progress — количество задач, которые выполняются в данный момент воркером сервиса Земля;
- Worker Executed Tasks — количество успешно выполненных задач воркером сервиса Земля;
- Reverb active channels — количество активных каналов передачи данных в reverb сервиса Земля;
- Reverb Data Transfers — статистика объёма и количества передач данных через reverb сервиса Земля;
- Common Postgres Errors — количество ошибок при обращении к PostgreSQL сервисом Земля;
- Common Clickhouse Errors — количество ошибок при обращении к ClickHouse сервисом Земля;
- Common S3 Errors — количество ошибок при обращении к хранилищу S3 сервисом Земля;
- Common Venus Http Request Errors — количество ошибок внешних HTTP-запросов сервисом Земля к сервису Венера.
Также, для некоторых графиков доступна таблица показателей со следующими возможными столбцами:
- Name — имя показателя/параметра;
- Last — последнее значение, не равное нулю;
- Max — максимальное значение;
- Min — минимальное значение;
- Mean — усредненное значение.
Работа сервиса Меркурий

В данном блоке отображаются следующие показатели:
- Mercury Containers — список контейнеров, IP-адреса узлов на которых они запущены и их состояние. Может принимать следующие значения:
- DOWN — контейнер остановлен, процесс внутри не запущен;
- UP (Unhealthy) — контейнер запущен, но healthcheck повторно не проходит, сервис внутри работает неправильно или недоступна;
- UP (Healthy) — контейнер запущен, healthcheck успешен, сервис полностью работает;
- UP (Starting) — контейнер запущен, но healthcheck ещё не прошёл ни разу, контейнер в процессе инициализации;
- Containers Not Found — контейнеры, указанные в команде или в compose-проекте, не найдены, они не существуют или были удалены.
- Mercury containers CPU usage and limits — использование контейнерами ресурсов ЦП и установленные лимиты использования;
- Mercury containers memory usage and limits — использование контейнерами оперативной памяти и установленные лимиты использования.
Также, для некоторых графиков доступна таблица показателей со следующими возможными столбцами:
- Name — имя показателя/параметра;
- Mean — усредненное значение;
- Max — максимальное значение.
Работа сервиса Венера

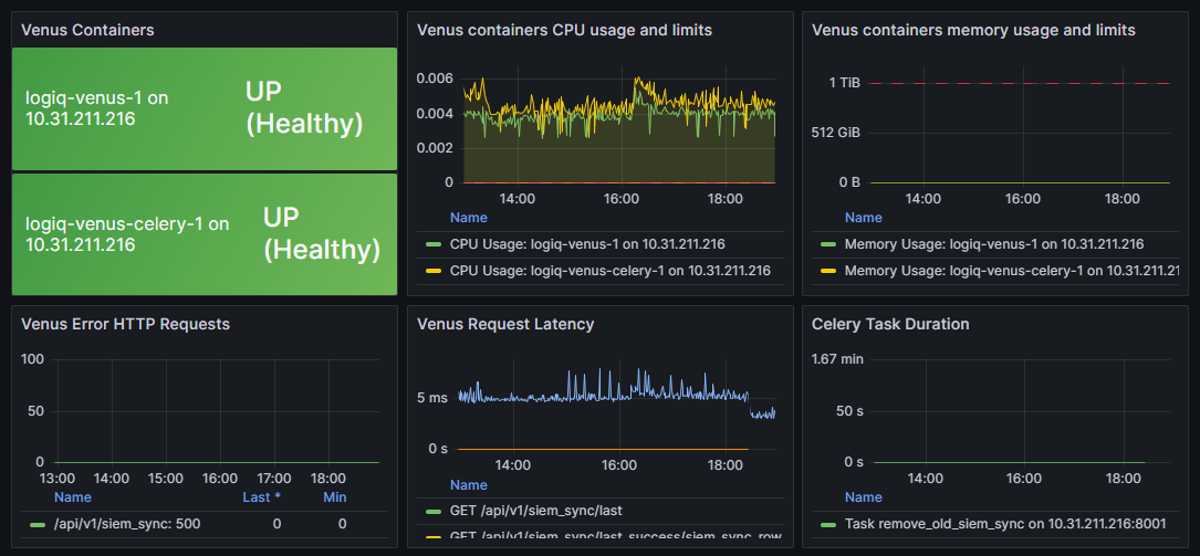
В данном блоке отображаются следующие показатели:
- Venus Containers — список контейнеров, IP-адреса узлов на которых они запущены и их состояние. Может принимать следующие значения:
- DOWN — контейнер остановлен, процесс внутри не запущен;
- UP (Unhealthy) — контейнер запущен, но healthcheck повторно не проходит, сервис внутри работает неправильно или недоступна;
- UP (Healthy) — контейнер запущен, healthcheck успешен, сервис полностью работает;
- UP (Starting) — контейнер запущен, но healthcheck ещё не прошёл ни разу, контейнер в процессе инициализации;
- Containers Not Found — контейнеры, указанные в команде или в compose-проекте, не найдены, они не существуют или были удалены.
- Venus containers CPU usage and limits — использование контейнерами ресурсов ЦП и установленные лимиты использования;
- Venus containers memory usage and limits — использование контейнерами оперативной памяти и установленные лимиты использования;
- Venus Error HTTP Requests — количество ошибок при выполнении HTTP-запросов сервисом Венера;
- Venus Request Latency — длительность выполнения HTTP-запросов сервисом Венера;
- Celery Task Duration — длительность выполнения задач Celery сервиса Венера.

В данном блоке отображаются следующие показатели:
- Venus DB Errors — количество ошибок при обращении сервиса Венера к PostgreSQL;
- Celery DB Errors — количество ошибок при обращении Celery к ClickHouse;
- Celery SIEM Errors — количество ошибок при взаимодействии Celery с SIEM-системой;
- Celery Failed Task — количество задач Celery, завершившихся с ошибкой;
- Common Success Task Total — количество успешно выполненных задач Celery.
Также, для некоторых графиков доступна таблица показателей со следующими возможными столбцами:
- Name — имя показателя/параметра;
- Last — последнее значение, не равное нулю;
- Max — максимальное значение;
- Min — минимальное значение;
- Mean — усредненное значение;
- Total — всего.
Работа сервиса Сатурн

В данном блоке отображаются следующие показатели:
- Saturn Containers — список контейнеров, IP-адреса узлов на которых они запущены и их состояние. Может принимать следующие значения:
- DOWN — контейнер остановлен, процесс внутри не запущен;
- UP (Unhealthy) — контейнер запущен, но healthcheck повторно не проходит, сервис внутри работает неправильно или недоступна;
- UP (Healthy) — контейнер запущен, healthcheck успешен, сервис полностью работает;
- UP (Starting) — контейнер запущен, но healthcheck ещё не прошёл ни разу, контейнер в процессе инициализации;
- Containers Not Found — контейнеры, указанные в команде или в compose-проекте, не найдены, они не существуют или были удалены.
- Saturn containers CPU usage and limits — использование контейнерами ресурсов ЦП и установленные лимиты использования;
- Saturn containers memory usage and limits — использование контейнерами оперативной памяти и установленные лимиты использования;
- Saturn JVM Heap used — объём Heap-памяти, используемый процессами сервиса Сатурн;
- Saturn Failures rate — количество ошибок записи в ClickHouse и SIEM-систему, возникающих при работе сервиса Сатурн;
- Saturn Watcher Tasks Errors — количество ошибок задач watcher-компонента сервиса Сатурн.